AI Gatekeeper™

3D Runtime Defense that works everywhere your AI is deployed

AI Gatekeeper works in minutes, across AI Applications, APIs, Services, MCP, Agents and more

Don't just take our word,
experience it for yourself

What's included in your trial?

Deploy AI Gatekeeper everywhere you deploy AI

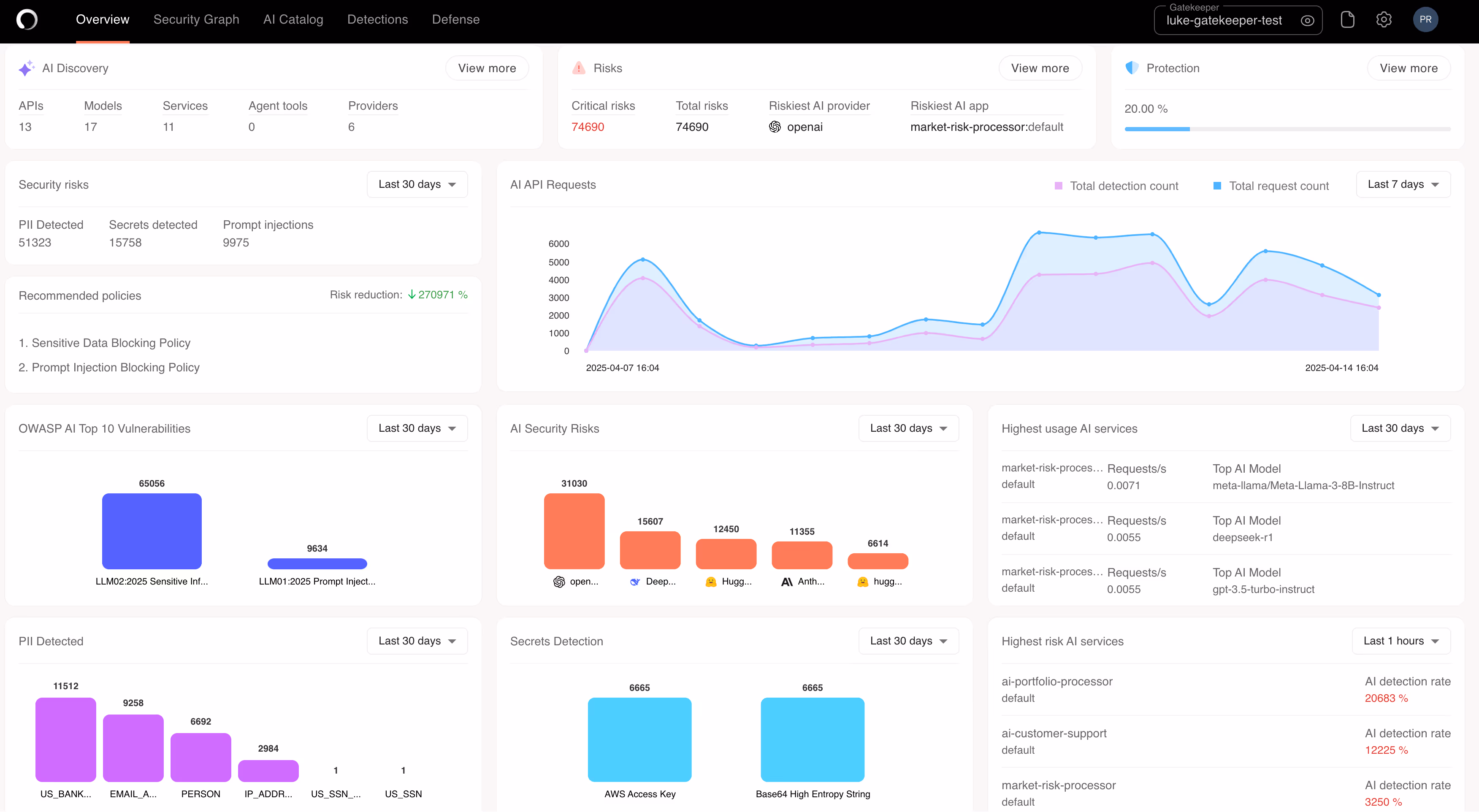
3D AI Security

Discover AI: Comprehensive AI-SPM and AI Catalog across AI Applications, MCPs, APIs, Services, Agents, and more.
Detect AI: Runtime threat and risk detections mapped to OWASP LLM and Agentic AI Top 10, plus MITRE Atlas
Defend AI: Defend against prompt injection, data privacy, rogue agents & more.

AI Gatekeeper protects all AI workloads


AI Gatekeeper expands coverage with Operant's MCP Gateway

Develop AI faster without opening up your stack to new critical threats

3D Runtime Defense Across Public & Private Clouds

Get the most comprehensive protection out there across all cloud environments with  live discovery of every AI workload, model, API, and agent, regardless of where they are deployed including platforms like OpenAI, Hugging Face, Anthropic, Cohere, and DeepSeek and more.

Cross-Platform Threat Modeling

Map and flag the highest-risk data flows between AI workloads, agents, and APIs across all deployment platforms with cohesive AI Security Graphs which provide out-of-the-box mappings to OWASP Top 10 threat vectors specific to LLMs and AI Agents.

Advanced AI Threat Detection

Detect and block unauthenticated and unauthorized AI agent behavior in real time. Map trust scores and enforce trust boundaries, ensuring only verified entities operate within your AI agent supply chain. Block lateral movement and reduce the blast radius of compromised agents and prompt injections.

Advanced Protection for MCP and AI NHIs

Go beyond traditional AI API security, get comprehensive support for Model Context Protocol (MCP), and AI Non-Human Identities (NHIs) with detection and access control to defend across both the runtime and API access layers of agent tools built using MCP frameworks. Get fine-grained, identity-aware enforcement across increasingly autonomous agentic systems.